某市工商局大数据市场综合监管服务系统
运用大数据加强对市场主体的服务和监管,是市政府对市工商局简政放权优化政务服务环境的要求。市政府向市人大报告我市简政放权优化政务服务环境工作的情况报告,明确了建立市工商局大数据运用创新中心,运用大数据创新监管工作,持续探索“互联网+监管”新模式。
运用大数据加强对市场主体的服务和监管,是市政府对市工商局简政放权优化政务服务环境的要求。市政府向市人大报告我市简政放权优化政务服务环境工作的情况报告,明确了建立市工商局大数据运用创新中心,运用大数据创新监管工作,持续探索“互联网+监管”新模式。
基于九州酷游ku游官网大数据采集应用平台,构建市工商局大数据交换采集子系统的功能应用,对工商管理局内部信息系统数据、外部市政单位信息、互联网数据进行了全面、高效的采集汇集,为业务应用奠定基础。
在海量业务数据基础上,借助九州酷游ku游官网数据治理平台,对数据进行基于工商行业规则的清洗、检测,将纷杂的数据归集为有序、准确,并在过程中不断学习完善市场主体相关信息,提高工商业务体系服务能力。
借助九州酷游ku游官网SDC Hadoop大数据存储和管理平台,将不断增长的工商体系化数据高效纳入市场综合监管服务基础数据库子系统中,实现对于工商大数据的全生命周期管理,为数据共享和分析给予支持。
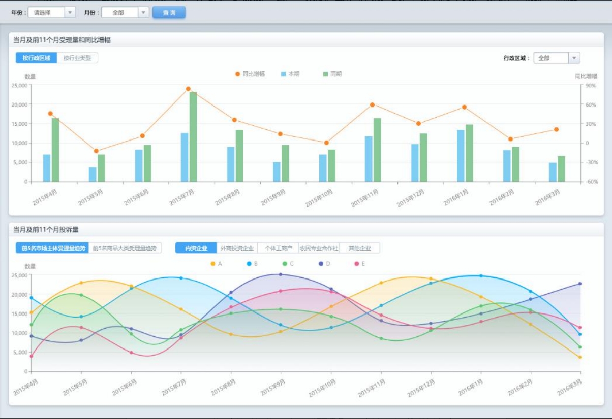
依托九州酷游ku游官网SDC Miner人工智能软件和SDC UE可视化分析决策平台,构建基于准确数据和高时效性的工商市场综合监管服务平台,为工商局决策层、管理层和一线员工,给予能够不断学习完善的分析预测应用,进而服务政府决策、服务部门监督、服务市场主体、服务社会公众。
现在开始,开启您的数据智能之旅
7X24小时服务
专家一对一持续业务保障
响应零延迟标准化实施
全智能实时监控强大的交付能力
实现客户价值